
Hi
There is a nice script that sends different data to a grafana server in powershell like the CPU , disk usage and other counters ( Monitoring Purposes )
Info about grafana: http://docs.grafana.org/
This script later can be deployed as service with the software Powergui
http://en.community.dell.com/techcenter/powergui/m/bits/20439049
Here is a little video about the software
Also you can deploy the service with advanced installer via GPO – Deploy or you can also launch scheduled inmediate task to the machines that needs that service


—- Begin of the script —-
<#
.SYNOPSIS
Send metrics to statsd server.
.DESCRIPTION
PowerShell cmdlet to send metric data to statsd server. Unless IP or port is passed, tries the default IP of 127.0.0.1 and port of 8125.
.PARAMETER data
Metric data to send to statsd. If string is not enclosed in quotes (single or double), the pipe character needs to be escaped.
.PARAMETER ip
IP address for statsd server
.PARAMETER port
Port that statsd server is listening to
.EXAMPLE
Send-Statsd “my_metric:123|g”
.EXAMPLE
Send-Statsd “my_metric:123|g” -ip 127.0.0.1 -port 8125
.EXAMPLE
Send-Statsd my_metric:321`|g -ip 10.0.0.10 -port 8180
.EXAMPLE
Send-Statsd ‘my_metric:321|g’ -ip 10.0.0.10 -port 8180
#>
function send_metric ($metric, $stat){
# Ip of the server
$ip=”10.128.0.149″
#Port of the server
$port=8125
$stat = $stat
$metric = $metric
$data = $metric+$stat+’|g’
echo $data
#Statsd running on localhost on port 8125
$ipAddress=[System.Net.IPAddress]::Parse($ip)
#Create endpoint and udp client
$endPoint=New-Object System.Net.IPEndPoint($ipAddress, $port)
$udpclient=New-Object System.Net.Sockets.UdpClient
#Encode and send the data
$encodedData=[System.Text.Encoding]::ASCII.GetBytes($data)
$bytesSent=$udpclient.Send($encodedData,$encodedData.length,$endPoint)
#Cleanup after yourself
$udpclient.Close()
}
function get_procesor_usage ()
{
# Cast Counter to integer
[int]$pt = (Get-Counter -Counter “\Processor(_Total)\% Processor Time”).CounterSamples.CookedValue
#send_metric $server $pt
return $pt
}
function getram_percent ()
{
$TotalRAM = (get-WMIObject win32_operatingsystem | Measure-Object TotalVisibleMemorySize -sum).sum / 1024
$FreeRAM = ((get-WMIObject -class win32_operatingsystem).freephysicalmemory) / 1024
$UsedRAM = (($TotalRAM) – ($FreeRAM))
$RAMPercentUsed = ([math]::truncate(($UsedRAM) / ($TotalRAM) * 100))
return $RAMPercentUsed
}
function send_disk_percent ()
{
#Metrica de disco
$server_metric_disk= “Windows.”+$server+”.disk”
$colDisks = get-wmiobject Win32_LogicalDisk -Filter “DriveType = 3”
# For each disk calculate the free space
foreach ($disk in $colDisks) {
$server_metric_disk= “Windows.”+$server+”.disk”+”.”+$disk.Deviceid
$PercentFree = [Math]::round((($disk.freespace/$disk.size) * 100))
$used = 100 – $PercentFree
send_metric $server_metric_disk $used
}
}
## Main
$server= “$env:computername”
# Metricas cpu y ram
$server_metric_cpu = “Windows.”+$server+”.cpu:”
$server_metric_ram = “Windows.”+$server+”.ram:”
while ($true)
{
$ram = getram_percent
$cpu = get_procesor_usage
send_metric $server_metric_cpu $cpu
send_metric $server_metric_ram $ram
send_disk_percent
Start-Sleep -s 60
}
# Get-Counter -ListSet *
#$cpu= $cpu.trim()
#echo $cpu
#send_metric “my_metric:” $cpu.tostring()
—– END OF SCRIPT —–
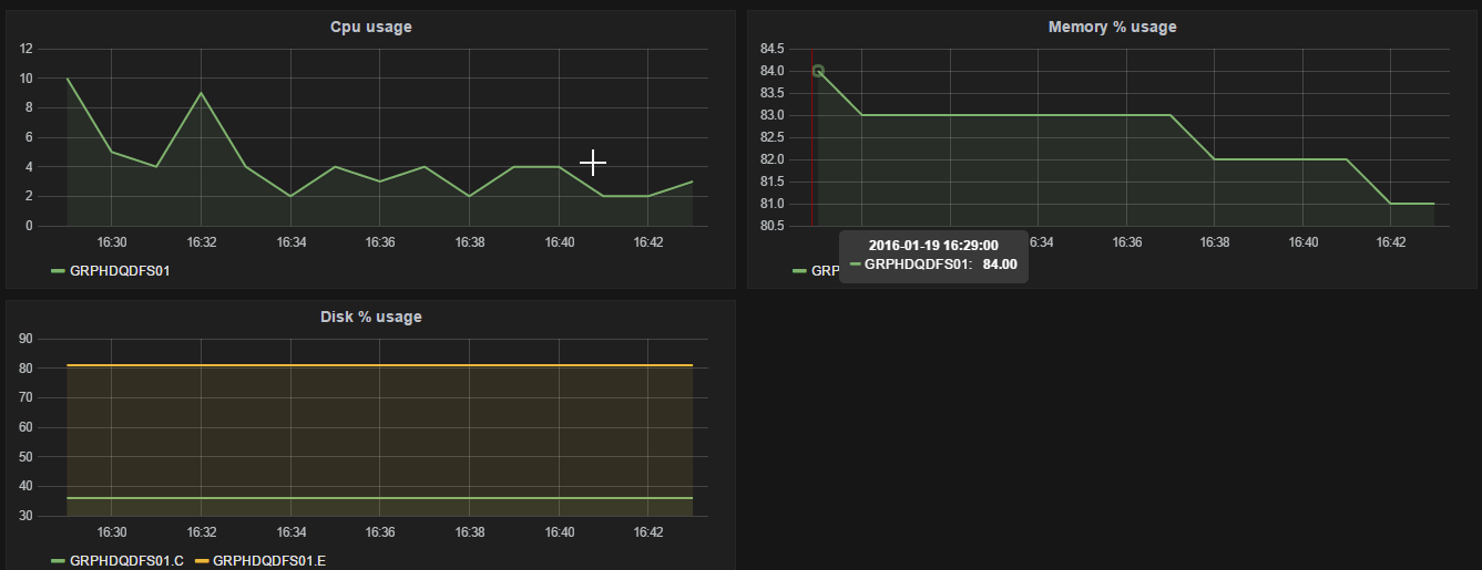
As you can see this is the result:

Enjoy !!!
